frontrise

指定道路管理システムについて

平成19年6月19日に公布された建築基準法施工規則等の一部改正する省令では、 指定道路に関する図面・調書を作成し、これらを閲覧に供することで 道路情報を適正に管理することを謳っています。 本システムは、指定道路図・道路調書の作成を支援するとともに、 指定道路データの管理・運用・公開などの業務をサポート致します。

  • 指定道路図・道路調書が容易に作成できます。
  • 集計、色分け図、履歴管理等多くの機能があり、指定道路の日常管理に幅広く活用できます。
  • Web環境ですので、多くの部署での利用が可能です。

主な特徴・機能

指定道路データの作成

指定道路情報の整備は膨大な作業量が予想されますので、 指定道路データの作成が容易にできるように各種ツールがあります。

A.指定道路ポリゴンの自動発生

作成その①-1
中心線を描写します
作成その①-2
道路縁を利用し道路ポリゴンを発生

中心線と地形等(ベクトル)の道路縁からポリゴンを自動発生させます。 予め作図された中心線から両端の道路縁を探し出して指定道路を作成します。 トレース作業より効率が良くなります。

B.指定道路ポリゴンのコピー

作成その②-1
既存ポリゴンを選択
作成その②-2
座標をコピーし指定道路を作成
作成その②-3
道路ポリゴンを分割

資産税データ等の既存ポリゴンがある場合は座標をコピーして指定道路を作成します。 作成された指定道路が適切な範囲の路線でない場合は「分割」「結合」処理で編集できます。 地番データについては、資産税データ等地番情報が整備されていれば、指定道路入力時に自動的に地番取得できます。

C.中心線・みなし後退線・幅員の作成

作成その③-1
中心線のマウス指示による幅員作成
作成その③-2
中心線から均等にみなし後退線作成
作成その③-3
方向指示による片側固定のみなし後退線作成

中心線、みなし後退線、幅員の作成が容易になるツールも用意されています。 中心線の作図支援ツールは始点、終点を指示することで中心線座標を算出し作成を行います。

D.見取り図(第二面)の作成

作成その④-1
指定道路情報を参照
作成その④-2
見取り図の切り出し
作成その④-3
縮尺・角度などの調整

作図された指定道路図形情報から見取り図(第二面)を作成します。 図形情報から調書出力サイズに合うよう自動的に回転した見取り図を切り出します。 見取り図作成ウインドウで調整が行えます。

指定道路図・道路調書の出力

調書画面
調書(EXCELファイル)

指定道路の情報と調整された見取り図がEXCELファイルに描写されます。 作成された調書(EXCELファイル)は指定道路ポリゴンのファイリング情報として格納されます。 従って作成された道路調書はGIS上で検索・閲覧等が容易に行えます。 作成された調書の内容や見取り図の変更、指定道路情報の修正があった場合、 調書の上書き更新を行え、再作成も容易です。 また、GISの情報と調書との整合性を保てます。 上書き更新では「調書内容」と「見取り図」を選択できます。

指定道路管理機能

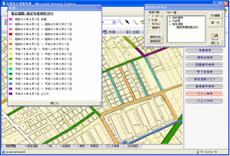
メイン画面
指定年度別色分け図
ファイリング
ファイリング画面

指定道路データの運用・管理を行う際に必要な 主な管理機能として以下のものがあります。

  • 指定道路データの検索・集計
  • 指定年度別色分け図作成
  • 任意指定属性の色分け図作成(クエリ編集機能)
  • 指定道路の履歴管理(廃止道路は別レイヤに移動し管理)
  • 様々な資料のファイリング(マップ上に貼付可) 等

拡張性のあるWebGIS

路面種別色分け図
路面種別色分け図
道路施設管理
道路施設管理

本システムはTCLEXGAU(フリーソフトネット社製)を基本エンジンとしています。 指定道路システムで作成したデータを利用することで、 より経済的に他のTCLEXGAUのアプリケーションを利用し、 管理システムを構築することができます。 例えば、道路管理システム(総合パッケージ)と 合わせてご利用いただくこともできます。 また本システムはWebGISですので、ネットワーク上のコンピュータであれば利用可能です。

FreesoftnetのTCLEXGAU TCLEXGAU は、株式会社フリーソフトネットの登録商標であり、サーバ/クライアント対応のWEBGISアプリケーション構築ツールです。

ご注意

■価格は、オープン価格につき、こちらまでお問い合わせください。
■本製品はフリーソフトネット社製TCLEXGAUを利用しています。